What Is Social Listening?
Social listening is the practice of monitoring and analyzing social media conversations about your business to learn more about your audience, so you can make changes to your strategy to improve your results.
It helps you understand audience sentiment, gives you insight into industry trends and market changes, and reveals what your audience thinks about your competitors.
For example, X (formerly Twitter) posts like this provide valuable insight into how people feel about Semrush's AI tools.

These insights can inform your advertising campaigns, how you develop your products or services, and more.
Social Listening vs. Social Monitoring—What’s the Difference?
Social listening is sometimes used interchangeably with the term social media monitoring. But they’re not the same.
Social monitoring is more about actively responding to customer messages, concerns, and complaints. Which can improve your online reputation and user satisfaction.
For example, Apple would use social media monitoring to respond to customer feedback like this:

Social listening takes it a step further. By involving analysis that helps you refine your marketing and business strategies.
And social listening tools like Brand Monitoring make it easier by providing a breakdown of the number mentions your brand receives, your estimated reach, an overview of audiences’ sentiment, etc.

Let’s say you have a skincare brand and discover your brand has more negative mentions than positive ones. And common customer feedback themes like mixed feelings about the product’s scent and a desire to see more details about ingredients.
Using these insights, you can make targeted product and marketing improvements.
The Benefits of Social Media Listening
Gain Audience Insights
Social listening lets you understand social media audiences on a deeper level. Helping you intervene if needed and refine your social media campaigns over time.
For example, use social listening to learn:
- Topics that interest your target market
- Common pain points
- What people do and don’t like about your brand
- Who your brand advocates are
Take outdoor clothing brand Patagonia, for example.
The brand knows its customers are interested in sustainability. So, it uses messaging that will resonate with them on social media.

This information can also help you create highly targeted social media advertising campaigns. To reach audiences most interested in what you sell.
Understand the Competitive Landscape
Social listening can help you see how you fare compared to your rivals. To better understand your position in the market.
We’ll go over how to monitor what people say about both you and your competitors later, but you first need to know who your competitors are.
If you don’t, use Semrush’s Market Explorer to find out.
Select “Find Competitors” and enter your domain.
Then, click “Research a market.”

The “Overview” tab shows the main players in your market.

Scroll to the “Growth Quadrant” widget.

This section divides you and your competitors into four categories:
- Niche Players: New or small businesses with limited audiences and slow growth
- Game Changers: Emerging companies with small audiences and rapid growth
- Established Players: Businesses with substantial, established audiences
- Leaders: Companies with large audiences and rapid growth
Note where you are. Then, see who else is also in that quadrant.
You can consider these to be some of your closest competitors.
Uncover Trends
Closely listening to social media conversations reveals trends that can shape your marketing and business strategies.
Many social listening tools let you set up hashtag, keyword, or phrase alerts to monitor relevant discussions.
For example, a fashion brand could set up alerts for “fashion trends” or “#TheMetGala” to stay on top of trending content.
Find Influencers
Social media listening can show you which influencers engage with your posts, talk about your brand, and are popular in your industry. Which can lead to mutually beneficial influencer marketing campaigns.
The benefit of an influencer campaign is that it can expand your social media reach. And expose your brand to more people.
How to Get Started with Social Listening
1. Create Clear Goals
Defining what you want to achieve with social listening ensures your efforts align with your overall marketing and business goals.
Set goals using the specific, measurable, achievable, relevant, and time-bound (SMART) framework. This will help you stay focused and measure what matters most.

Let’s say your business is a vegan restaurant based in Portland, Oregon and you want to break into a new market in Seattle, Washington. A SMART goal that supports this company goal could be:
“Increase positive brand mentions in the Seattle area by 15% over the next three months.”
2. Identify the Right Social Media Channels
It’s a good idea to home in on the social media channels that your audience uses most. So you can tailor your social listening efforts accordingly.
Consider that people communicate differently across platforms.
For example, X users often include multiple hashtags and tend to tag brands in posts.
Like this:

So if you determine that X is a place where your target audience hangs out, that means you should make sure to prioritize monitoring hashtags and tags. But if your audience is more active on LinkedIn, you might be better off focusing on specific keywords.
How do you know which platforms to focus on?
Go back to Market Explorer and head to the “Audience” tab.
Then, scroll down until you see the “Social Media” section.

Here, you can see the platforms your audience uses the most (and least) frequently.
3. Choose Relevant Keywords and Topics
Next, select keywords, hashtags, and topics that align with your business and priority platforms. So you can track impactful conversations and ignore those that aren’t relevant.
Here are some ideas of what to track:
- Company name or handle
- Product or service names
- Industry or market terminology
- Competitor brand names and handles
- Competitor product or service names
- Brand hashtags (e.g., #Nike or #JustDoIt)
- Key employees (e.g., the CEO, CFO, or other representative)
- Industry hashtags
4. Monitor Conversations
You’re now ready to start tracking relevant conversations. And using a social listening tool can save time.
For example, the Brand Monitoring app allows you to keep an eye on your and your competitors’ mentions, evaluate your reach, and analyze audience sentiment.
The tool categorizes mentions as positive, negative, or neutral. Helping you understand whether you need to make adjustments to improve perception.

You can also monitor keywords to tap into relevant conversations in your industry.
And be sure to set up regular email reports to ensure you never miss important notifications related to your brand. Which can help you mitigate any urgent feedback or customer concerns.

5. Analyze Data
Look through your social listening data to get a fuller picture of what audiences are saying about you, your competitors, and relevant topics.
For example, you might gain a deeper understanding of sentiment by evaluating specific word choices:
- Positive: “love,” “awesome,” “best,” “fantastic,” “perfect”
- Negative: “terrible,” “awful,” “bad,” “rubbish,” “hate,” “worst”
- Neutral: “okay,” “average,” “mid,” “alright,” “not bad”

Consider the context of the information as well.
For example, is a customer being sarcastic when they say “It was the best customer service ever”?
And look for patterns and trends. Like a growing number of mentions. Or use of a relevant keyword alongside a new term you haven’t seen before.
Be sure to analyze your data for quantitative and qualitative insights.
6. Take Action
Use your analysis to determine what steps to take. So you can improve your social media, marketing, and overall business results.
For example, look at your audience sentiment analysis.
If your audience sentiment score is low, consider how to increase this metric. Like by improving your customer service response time or engaging with users more frequently.
Alternatively, if your sentiment score is high, see if you can spot a trend. Such as which products or services contribute most to your high score.
Use this information to inform the types of posts you create as well as what products or services your company launches in the future.
6 Best Social Listening Tools
Brand Monitoring
The Brand Monitoring app lets you monitor brand mentions, get insights on your competition, understand audience sentiment, and more.
Here’s how it works:
Choose what you want to monitor from the drop-down.

Then, fill out the information to create your query.

When the app is ready, head to the “Mentions” tab.

Here, you’ll see an overview of all your mentions. But you can filter by source (news outlet, social media platform, etc.), country, date, or something else to narrow your results.
Go to the “Analytics” tab for a breakdown of important metrics like mentions, mentions with backlinks, and sentiment.

Pricing
There’s a free seven-day trial. After that, the app costs $59 per month.
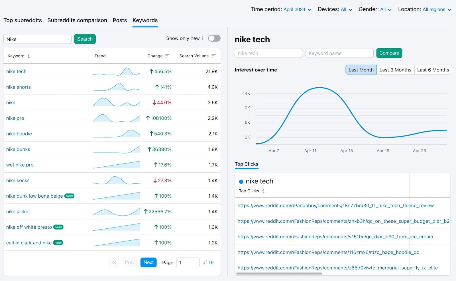
Trend Analytics for Reddit
Trend Analytics for Reddit is an app that helps you monitor and listen to conversations on Reddit.

Use the tool to understand:
- Which keywords are growing in popularity
- The subreddits generating traffic
- Emerging trends
- High-performing posts
And because Reddit is where customers tend to share unfiltered opinions, you can learn what people like or dislike about your business, products, or services. And use this information to adjust your marketing efforts.
Trend Analytics for Reddit can also alert you to negative sentiment. To help mitigate brand damage.
Pricing
The app costs $10 per month. And a free seven-day trial is available.
Prowly
Prowly is media and public relations (PR) software with a social media listening feature.
More specifically, it enables you to:
- Monitor social media platforms, including X, Facebook, Instagram, TikTok, and more
- Track audience sentiment, identify trends, and effectively engage with your audience
- Set up custom alerts to measure any unusual spikes in brand mentions
- Track vital metrics like engagement, backlinks, and mention sentiment

The tool also comes with a media pitch feature to help you craft impactful messages to your contacts.
You can also build custom reports and easily share them in various file formats.
Pricing
A free seven-day trial is available. Pricing starts at $258 per month (billed annually).
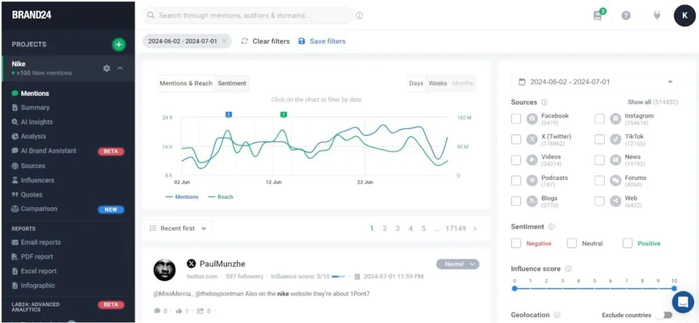
Brand24
Brand24 is a social listening and media monitoring tool that helps you track online conversations about your brand, keywords, or industry across social networks, news sites, blogs, forums, etc.
It organizes mentions into a dashboard with real-time alerts and AI-based insights to help teams understand trends more effectively.
Here are a few things you can do with Brand24:
- Analyze sentiment to gauge audience perception
- Highlight spikes in mentions to quickly identify potential issues
- Group conversations and emerging themes with topic and intent analysis
- Identify your strengths and weaknesses in comparison with your competitors
- Discover influencers who can boost your campaigns’ impact

Brand24 is a good choice for marketers, PR professionals, and social media teams seeking to better understand and manage their online brand perception.
Pricing
A free trial is available. Plans typically start around $149 per month.
Talkwalker
Talkwalker is a tool that includes social media monitoring and benchmarking.
It helps you track and analyze online conversations across social media, news websites, blogs, and forums.
Here are a few other features:
- Segment audiences based on different data points
- Use built-in analytics to understand your social media KPIs
- Find and connect with influencers related to your niche
- Set up real-time alerts for trends and keywords relevant to your brand

Pricing
The tool has four subscription levels: Listen, Analyze, Business, and Premium. Contact Talkwalker for pricing.
Digimind
Digimind helps you track and analyze insights from online conversations across social media. And you get real-time data on brand mentions, market trends, and sentiment.
Here’s an overview of what you can do with this tool:
- Monitor conversations related to your business on social media, forums, news sites, and blogs
- Track topics, keywords, and brand mentions
- Create reports from scratch or using pre-designed templates
- Measure metrics for individual mentions

Pricing
Pricing isn’t publicly available. Contact Digimind for a quote.
Use Social Listening to Gain a Competitive Advantage
Social listening can provide valuable insight about your brand. And help you refine your marketing and business strategies.
Brand Monitoring makes it even easier.
Use it to monitor online chatter. And make more informed decisions to boost your online reputation and overall business success.